Blockstream Jade is a hardware wallet that stores the recovery phrase for your Bitcoin and/or Liquid wallets offline for additional security. To set up your Jade with Blockstream App on desktop, view our video guide or follow the instructions below.
You may also set up your Jade using a mobile device by following the guides here:
Pre-requisites
1.
Download the latest version of Blockstream App.
2.
Install this driver to make sure Jade is recognized by your computer.
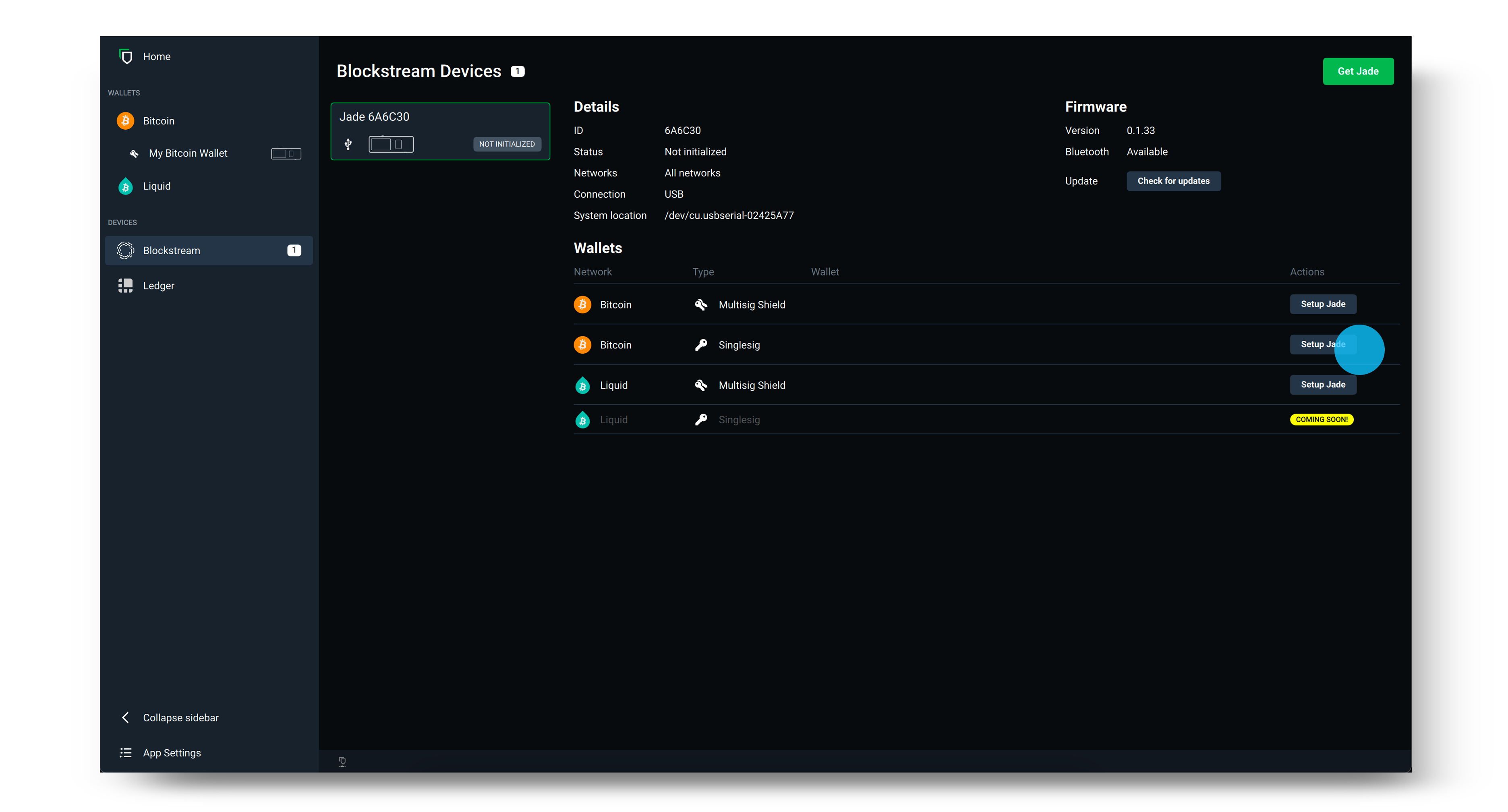
Desktop Setup
1.
Open Blockstream App, then click the Blockstream logo under Devices.
2.
Plug in Jade to your desktop using the supplied USB cable.
Note: If Jade is not recognized by your computer, make sure to download the driver found in the guide here.
3.
Once your Jade appears in App, update Jade by clicking Check for updates and select the latest firmware version. Use the scroll wheel or toggle on Jade to confirm and continue with the update. Make sure your Jade still shows the "Initialize" button, otherwise you will have to wait until after setting Jade up to upgrade it. Use the back button to get to this screen if necessary.
4.
After you have updated Jade's firmware, select Setup Jade on the network and security policy you would like to use.
Tip: The security policy is listed under Type on the login screen shown below. If you are not sure whether to select Singlesig or Multisig Shield, please review our guide here.
5.
Next, select to create a New wallet and choose 12 words to generate your recovery phrase. Clicking Advanced will provide you with the option of a 12 and 24 word recovery phrase.
6.
Record the recovery phrase offline on paper (or by using a dedicated recovery phrase backup device for extra security). Then, use the wheel or toggle on the top of your Jade to verify your recovery phrase. This step ensures you have it written down correctly.
Warning: Your recovery phrase is the only way to restore your wallet if you lose access to it (for example, you forget your PIN or lose your device). Blockstream never knows your recovery phrase and cannot help you restore your wallet if you lose it.
7.
Set and confirm your six-digit PIN. This is used to unlock Blockstream Jade each time you login to your wallet.
8.
Now, simply select Go to Wallet on the App desktop app and you will see your wallet open on Blockstream App. Blockstream Jade will also show that it is Ready! You can now use your Jade to send and receive Bitcoin transactions.
After you have finished using your wallet, disconnect your Blockstream Jade from your device. Next time you want to use the wallet on Blockstream Jade, simply reconnect your device and follow the prompts.